Managing Multi-Node Policies with Gthulhu
Following the content from "Configuring Scheduling Policies via Web GUI", this section will introduce how to use Gthulhu to manage scheduling policies across multiple nodes. In fact, Gthulhu was designed from the beginning to manage scheduling policies across multiple nodes. When configuring a Policy, Gthulhu automatically synchronizes the configuration to all nodes.
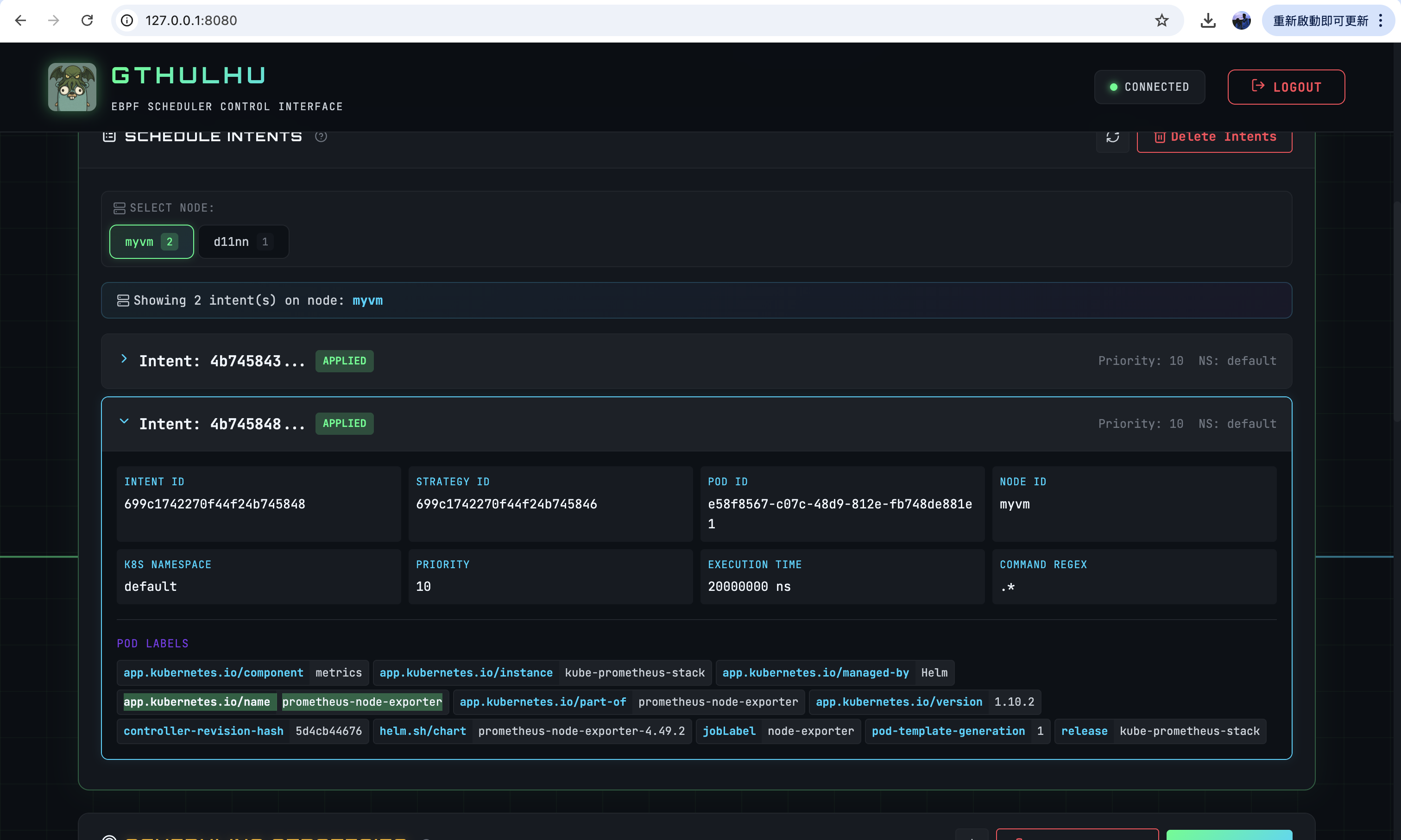
The verification environment for this section is a Kubernetes cluster with two nodes: myvm and d11nn.
$ kubectl get po --selector app.kubernetes.io/name=prometheus-node-exporter -o wide
NAME READY STATUS RESTARTS AGE IP NODE NOMINATED NODE READINESS GATES
kube-prometheus-stack-prometheus-node-exporter-fdc7l 1/1 Running 1 44h 172.16.0.4 myvm <none> <none>
kube-prometheus-stack-prometheus-node-exporter-k8gg4 1/1 Running 0 50m 172.16.0.5 d11nn <none> <none>
From the output above, we can see that Prometheus Node Exporter has been deployed on both nodes: myvm and d11nn.
Next, we configure the scheduling policies through the Web GUI and verify that the scheduling policies have been synchronized on both nodes:

As we can observe, the scheduling policies on both nodes have indeed been synchronized, which demonstrates that Gthulhu successfully synchronized the configuration to all nodes:

